
Profit-driving CRM software for telecom business
18%
reduced churn rate
15%
lift in customer lifetime value
23%
improved costing accuracy

Challenge
Inefficient management of partner contracts due to the utilization of separate management systems, which resulted in gaps in the sales process, reduced service quality, and challenges in providing accurate service quotes to customers.
Solution
Development of a high-performance bespoke telecom CRM system that would significantly reduce manual tasks, enhance team productivity, and accelerate revenue growth by optimizing customer relationships and enterprise resource management.
Tech stack
Our client is a prominent US-based telecom consulting firm with a lack of quality automation and process integration. As their business experienced rapid growth, it became clear that automation was a necessity. After reviewing numerous off-the-shelf CRM options that fell short of the client’s unique needs, they chose to develop a bespoke telecom CRM solution designed specifically for them. With this challenge, they contacted Modsen team as an experienced Telecom software development vendor.
The effective management of the customer experience continues to be a major challenge for telecommunications service providers. When contract management, CPQ, and order management are handled separately, this disconnection creates gaps in the entire process. Consequently, delivering high-quality service and accurate cost estimates to customers becomes problematic. In addition, the company encounters difficulties in real-time network infrastructure monitoring. To address these issues, Modsen telecom professionals with 12+ years of CRM software development experience were entrusted with the following set of project requirements:
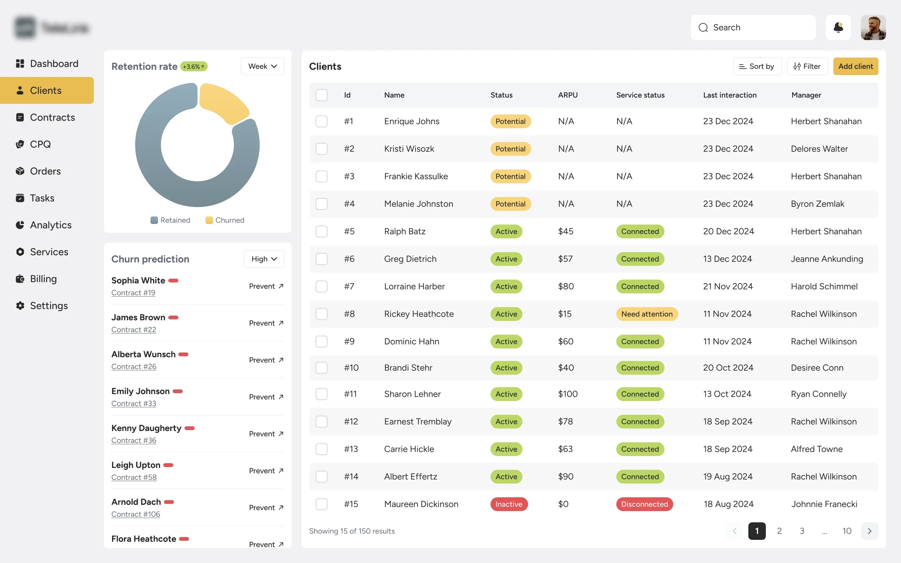
Develop a unified telecommunication CRM system that seamlessly connects contract management, CPQ, and order management to eliminate process gaps and ensure cohesive operations.
Implement features to streamline and enhance the customer journey from initial contact through to post-sale support, ensuring a smooth and consistent experience.
Ensure that all customer data, including contract details, order statuses, and pricing information, is synchronized in real-time across all modules for accuracy and efficiency.
Design the telecom CRM system to be scalable and flexible, accommodating future growth and evolving business needs without compromising performance or user experience.
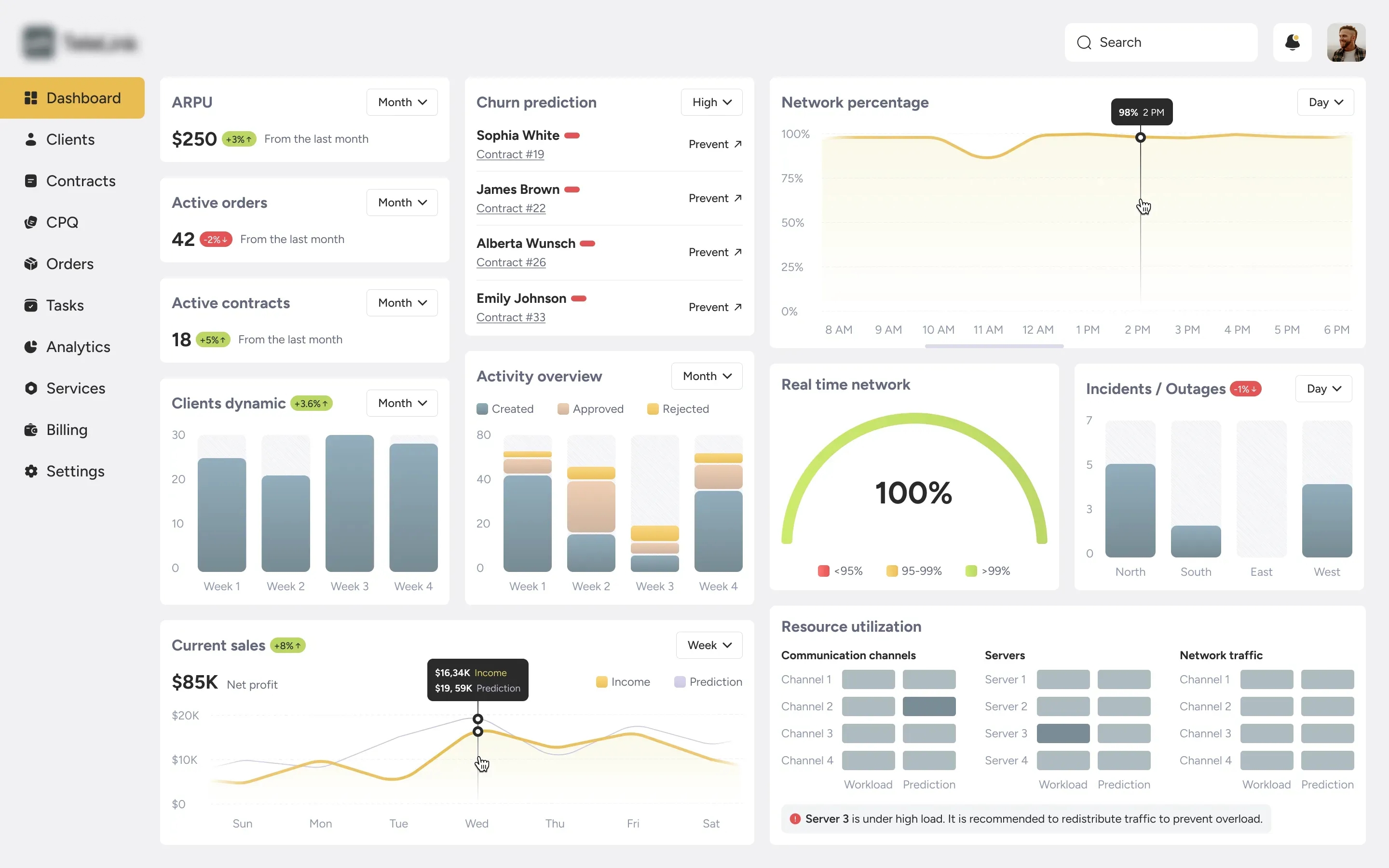
Integrate analytics tools to track and report on sales performance, customer interactions, and service quality, enabling data-driven decision-making and continuous improvement.
Prioritize data security and compliance with industry-standard security protocols and regulations to protect sensitive customer information and ensure compliance with data privacy laws.
Enhance the telecom CRM software’s performance to ensure fast, reliable, and responsive operations, including efficient processing of contracts, orders, and pricing calculations.

Got a similar software development project on your mind?
Leave your email and our experts will get in touch with you to specify your project challenges and provide an accurate estimation of the cost and duration of our cooperation.
2
Front-end engineers
2
Back-end engineers
1
Project manager
1
Team lead
1
UX/UI designer
1
DevOps engineer
2
QA testers
1
Business analyst

The design of an end-to-end telecommunication CRM system began with the gathering of comprehensive data about the system to be designed, its features, functions, and required timelines. The second step was to organize three online meetings with our client and their in-house experts to ensure flawless and expedient software development while avoiding potential confusion and delays. This joint effort provided a thorough understanding of the specific requirements, project scope, and technical challenges our team might face.
To thoroughly plan out our CRM project for telecom we adhered to an Agile approach, dividing the project into two-week sprints to allow for flexibility and adaptability. During the planning phase, our project management team focused on breaking down tasks, establishing priorities, and setting clear deadlines.
To complete the preparatory phase, our team of business analysts, project managers, and technical specialists worked intensively with the Chief Technology Officer to craft a robust product development strategy tailored to the client's specific requirements. This collaboration produced a detailed set of planning documents, which were reviewed and approved by the client, marking the end of the pre-implementation stage and setting the stage for the initiation of CRM software development for the telecommunication industry.
Assembling a team of experienced professionals specializing in telecom CRM system development was a must to achieve the project's objectives. Under the guidance of Modsen's CTO, we carefully pinpointed and pre-selected top candidates, conducted thorough in-office audits, and finalized the selection. Within this process, the client had the choice of either approving the proposed team or requesting further technical interviews.
The shortlisted team, hand-picked for their skills and expertise, was made up of 2 front-end developers, 2 back-end developers, 1 project manager, 1 team lead, 1 UX/UI designer, 1 DevOps engineer, 2 QA testers, and 1 business analyst.
At Modsen, we draw on more than 12 years of software systems experience and recognize the importance of CRM in the telecom industry. Embracing the Scrum framework, we executed the development incrementally. Throughout each sprint, the team convened daily meetups to review progress, tackle obstacles, and evaluate potential plan modifications. Essential considerations include scalability to handle the telecom industry's complexity, ensuring data integrity within a unified database, and achieving continuous cross-module integration to avoid redundancy and maintain data consistency. By segmenting the development process into smaller, manageable sprints, they ensured flexibility, mitigated risks, and consistently delivered value with every iteration.
To streamline the release process of CRM software for the telecommunication company, our DevOps engineer deployed sophisticated CI/CD pipelines, automating the build process and enabling our development team to consistently produce high-quality builds. This automation fostered a seamless and efficient development cycle.
Front-end developers at Modsen focused on crafting an intuitive and responsive user interface using HTML, CSS, and Angular frameworks, ensuring seamless interaction and real-time data exchange. Back-end developers created robust server-side logic, managed databases, and developed APIs using Java language, ensuring secure, scalable, and efficient data processing and integration with telecom CRM systems. Both teams collaborated closely within an Agile framework, employing CI/CD pipelines and version control for continuous, reliable delivery of features.
Recognizing the critical role of our partner interactions with wireline customers, we meticulously crafted the telecommunication CRM system to accommodate a diverse range of user roles with varying access levels. This strategic design ensured that every employee, customer, and sub-agent could fully utilize the system's capabilities while maintaining precise access controls.
Creating a telecom-focused CRM product involves developing an agile system architecture that meets intricate functional and scalability requirements. We know that CRM system design should be a seamless balance of functionality and aesthetics, empowering users with intuitive interfaces and captivating visuals to effortlessly navigate their customer relationships and unlock business growth.
At this stage, the foundation is meticulously laid to achieve a truly picture-perfect design solution. It involves defining data structures for seamless information flow, designing intuitive user-oriented interfaces, detailing telecom CRM system integrations for all-in-one connectivity, and mapping workflows for each module to ensure a smooth and efficient user experience. Modsen Design Studio employed modeling tools and visual representations to articulate the system's logic and functionality to stakeholders, aligning with broader business objectives and easing the development path.
Our design process encompassed five key stages:
User research and persona development
UX strategy formulation
Wireframing and prototyping
Visual design
Usability testing and iteration

Delivering a quality-tested product is the bedrock of our approach, forming the solid foundation of our entire development process. In the highly regulated and complex telecommunications sector, comprehensive due diligence is of the utmost importance. Telecom CRM software underwent a rigorous testing phase where our QA specialists meticulously assessed the functionality and integration of every module. Each component was subjected to comprehensive testing, ensuring the system was flawlessly operational and ready for deployment.
The range of tests conducted to guarantee the highest quality included:
1. Functionality testing
2. Integration testing
3. User acceptance testing
4. Security testing
5. Performance testing
6. Backup and disaster recovery testing
7. Usability testing
Concrete deliverables were presented to the client after each sprint across the entire development progression of the telecom CRM system. This iterative approach allowed the client to track progress, ensuring that key features such as customer data management, service request handling, and automated billing were developed according to specifications. The client could contribute recommendations and impart feedback continuously, ensuring that the end product fulfilled the high standards expected by all stakeholders.
Before the bespoke telecom CRM software was moved into the production environment, it was subjected to a series of painstaking tests and assessments on a staging server. After the roll-out, feedback was sought from customers and end-users.
Modsen team collaborated closely with the customer to guarantee that the CRM system for the telecommunication industry fulfilled all specified requirements and expectations. This entailed comprehensive user acceptance testing sessions, during which the client proactively evaluated pivotal functionalities and features of the system. The feedback obtained from these sessions was documented and employed to implement final adjustments before the system's official launch.
In recognition of the importance of fostering long-lasting partnerships, our team is on hand to provide comprehensive post-deployment software assistance. Performance tracking, system upgrades, and problem resolution are all part of this support. Through follow-up servicing and ongoing customer consultations, we guarantee that the CRM system for telecom will continue to adapt to the evolving needs of the business and effectively address the initial challenges.

The aforementioned project proved to be an intriguing undertaking for our engineering team. One of the most thought-intensive solutions presented in this project was a state-of-the-art calculation tool based on robotic process automation (RPA). This tool could make the process lightning-fast and error-free, simplifying the calculation of the most cost-effective pricing plans for each customer. Previously taking up to three days, it now could take just five minutes. Our new telecom CRM solution has fully automated the process.
Following the launch of the telecom CRM system, the partner organization benefited from a notable transformation. The seamless integration of the system led to a substantial reduction in manual workloads, an improvement in team performance, and a discernible increase in revenue.
18%
Reduction in customer churn15%
Boost in customer lifetime value within a year after launch23%
Uplift in cost estimating speed and accuracyLet's calculate the accurate cost and resources required for your project